Rapporter
Se försäljningsöversikt, populära artiklar, betalningsmetoder och kategorisälj med datumfiltrering.
Översikt
Rapportverktyget ger dig insikt i din restaurangs försäljning och prestanda. Alla rapporter stödjer datumfiltrering så att du kan analysera specifika perioder. Gå till Rapporter i din dashboard.
Försäljningsöversikt
Totala intäkter, antal beställningar och genomsnittligt ordervärde.
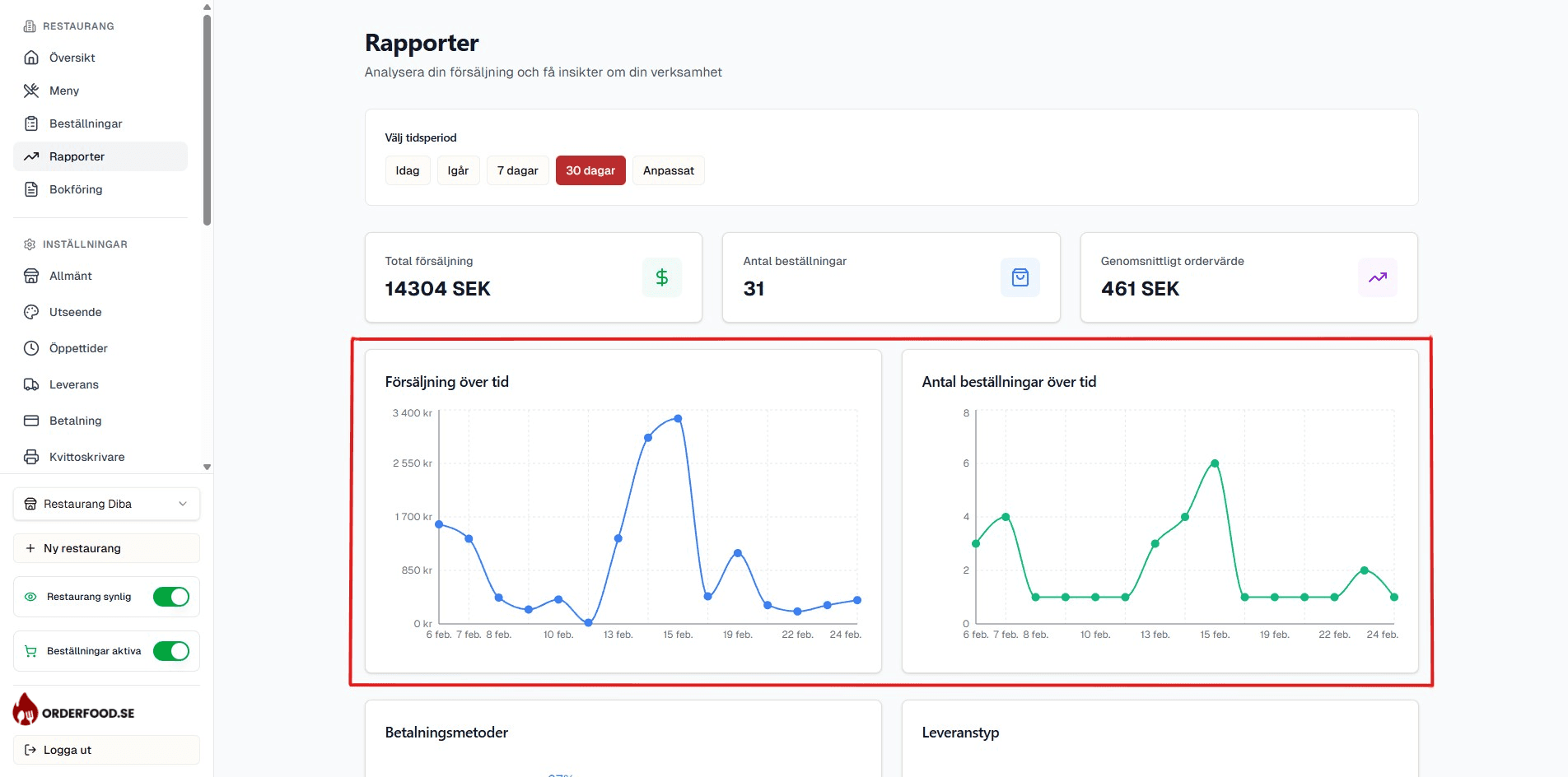
Försäljning över tid
Daglig graf som visar försäljningsutvecklingen.
Betalningsmetoder
Fördelning mellan kort, kontant och andra betalningsmetoder.
Populära artiklar
Topp 10 mest sålda artiklar efter antal och intäkt.
Försäljningsöversikt
Försäljningsöversikten visar tre nyckeltal för den valda perioden:
- Totala intäkter — summan av alla beställningar
- Antal beställningar — totalt antal ordrar
- Genomsnittligt ordervärde (AOV) — intäkter dividerat med antal ordrar

Klicka för att zooma — Försäljningsöversikt
Försäljning över tid
En daglig graf som visar din försäljning dag för dag under den valda perioden. Användbart för att identifiera trender, toppdagar och säsongseffekter.

Klicka för att zooma — Försäljning över tid
Betalningsmetoder
Se hur dina kunders betalningar fördelar sig mellan olika metoder:
- Kortbetalning (Stripe)
- Kontant betalning
- Klarna
- Apple Pay / Google Pay

Klicka för att zooma — Betalningsmetoder
Leveranstyper
Se fördelningen mellan upphämtning och leverans. Det hjälper dig förstå hur dina kunder föredrar att ta emot sin mat.
Populära artiklar
Topp 10-listan visar dina mest sålda menyartiklar, sorterade efter antal sålda eller total intäkt. Användbart för att förstå vilka rätter som driver din försäljning.

Klicka för att zooma — Populära artiklar
Kategorisälj
Se hur försäljningen fördelar sig mellan dina menykategorier. T.ex. hur stor del av intäkterna som kommer från pizza jämfört med sallader eller drycker.
Rabattstatistik
Om du har aktiva rabattkoder visar denna rapport:
- Antal gånger varje rabattkod har använts
- Totalt rabatterat värde
- Vilka koder som är mest populära
Datumfiltrering
Alla rapporter stödjer datumfiltrering. Välj start- och slutdatum i datumväljaren överst på rapportsidan för att filtrera data. Du kan snabbt välja fördefinierade perioder som "Idag", "Denna vecka", "Denna månad" eller ange ett eget intervall.
Tips
Exportera rapportdata som CSV via bokföringssidan för att göra djupare analyser i Excel eller Google Sheets.